Web views
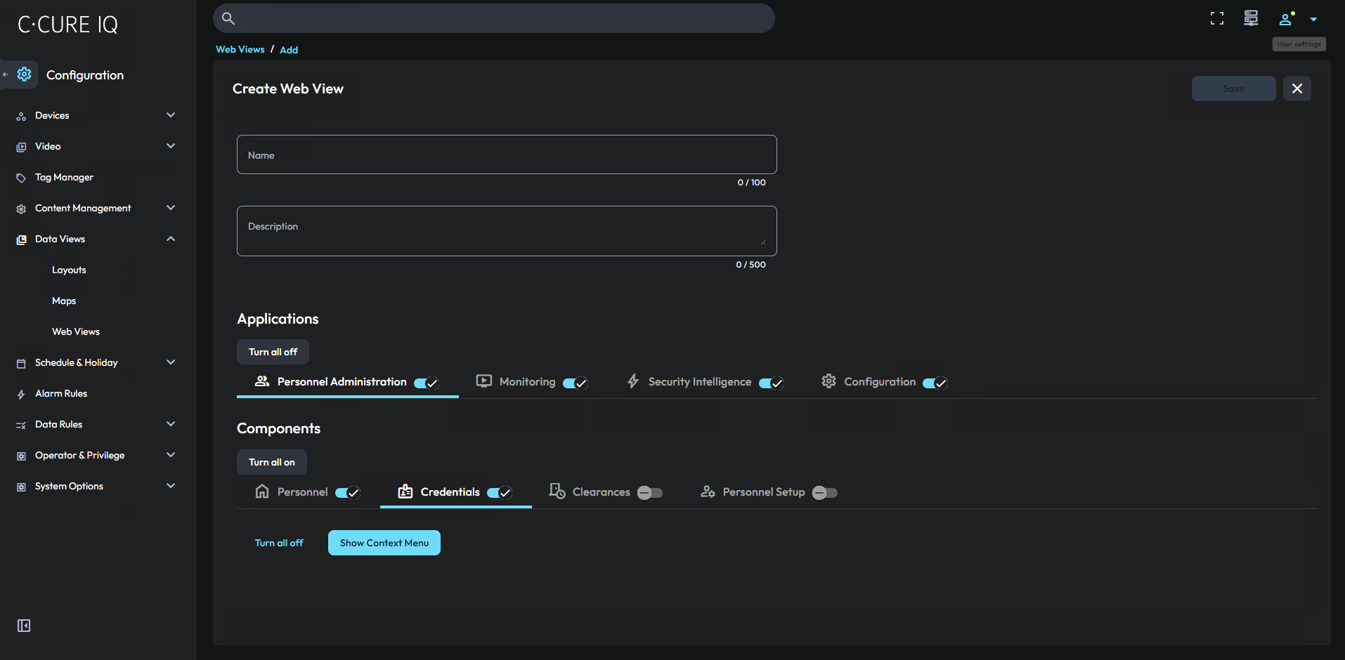
With the Web Views editor, you can change the appearance of C•CURE 9000 IQ for different operators. Customize the web view to allow operators to use different areas of C•CURE IQ.
Operators generally log on to the access control software product to manage the personnel and access points in a facility. Use the Web Views editor to simplify the operator user interface, by personalizing it to match that operator’s role in the facility.
         Earlier solutions required an administrator to have an expert-level understanding of the access control system's privilege settings, which then had to be applied without any visual cues or ongoing feedback. With the Web Views editor, you can visually use the interface to select the applications and components that the operator can view. You can also preview the web view in full, so that you can verify which user interface features the operator can see, without requiring a system reset.
